« Pis, ton pipeline de vente, ton funnel, comment ça va? » Dans le monde de la vente, on l’entend souvent celle-là. Et, en général, deux réponses résument la situation : « bien garni » ou « en mauvais état ».
C’est une question qui peut même angoisser, parce qu’elle renvoie directement aux objectifs de vente à atteindre, les vôtres comme ceux de votre organisation. S’il est bien garni, vous êtes bien parti, mais s’il est en mauvais état, tout se complique.
Que vous œuvriez dans le secteur des services, de la distribution ou de la fabrication, le pipeline est un outil crucial, votre meilleur allié. Mais pourquoi au juste?
Avant d’y arriver plus bas, voyons d’abord ce que c’est.
Comprendre le pipeline

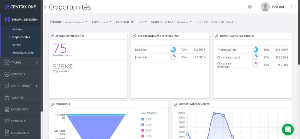
Le pipeline est une notion employée pour désigner la progression de vos ventes, de la toute première occasion à la conclusion réelle. On l’appelle aussi entonnoir ou funnel (de l’anglais) et cette analogie aide à mieux comprendre.
Imaginez justement un entonnoir vertical gradué en fonction de vos différents stades de ventes. On « verse » les occasions de vente par le haut, la partie la plus large et ces opportunités cheminent vers le milieu (filtrage selon vos critères), puis vers les bas, la partie plus étroite (stade de la conclusion). L’entonnoir se resserre au fur et à mesure que les opportunités se rapprochent du stade de la vente, phénomène normal : le pipeline s’épure progressivement.
Voici quelques exemples d’analyse simples pour vous guider dans les premières interprétations de votre pipeline.
1- Entonnoir bien garni en haut, donc vous avez beaucoup d’occasions de ventes. S’il s’agit de nouvelles opportunités, c’est bien, mais celles qui datent (les plus anciennes) peuvent inquiéter. Pourquoi sont-elles restées prises à ce stade? Il y a alors matière à investiguer. Une partie supérieure bien remplie peut résulter d’une offensive de vente ou d’une campagne de génération de pistes de vente (lead generation) particulièrement efficace.Si c’est le cas, c’est un bon départ. Maintenant, il faut les faire progresser vers l’étape de la conclusion des ventes.
2- Entonnoir bien garni en haut et au milieu, donc vos critères de filtrage donnent de bons résultats. Plus vos opportunités aboutissent à ce stade, mieux va votre pipeline. Mais, attention, si elles restent longtemps à ce stade, c’est signe que vous avez du mal à conclure des ventes (stade suivant). Il faut donc remonter à l’origine de ces difficultés. C’est peut-être l’offre qui pose problème ou la situation qui a été mal définie. C’est peut-être aussi à cause d’une mauvaise compréhension du client et de ses besoins.
Entonnoir bien garni en haut, au milieu et en bas, après un bon filtrage de bout en bout.
Quand vos opportunités arrivent à ce stade, c’est que vous en êtes aux derniers détails comme les modalités, le financement ou diverses considérations. C’est très bon signe et c’est le but.
Pourquoi un pipeline de vente

Un pipeline équilibré vous permet de faire ce que tout dirigeant souhaite pour son équipe et pour son entreprise : prévoir l’atteinte de ses objectifs. Cette prévisibilité est au cœur du processus, mais d’autres facteurs sont à soupeser :
- L’expérience de chaque membre de l’équipe de vente
- L’introduction de nouveaux produits
- La saisonnalité
- La quantité d’opportunités
Vous le constatez, c’est assez simple en théorie. Mais, comme un peu tout le monde, vous avez déjà un système en place, qu’il soit très sophistiqué, rudimentaire ou seulement dans votre tête (ça aussi, on l’a souvent entendu). Comment savoir, en pratique, si votre pipeline est en santé?
Rendre votre pipeline performant
Pour le bien de votre organisation, vous devrez prendre le temps d’observer votre équipe, d’analyser votre entonnoir et de vous poser certaines questions comme celles qui suivent :
- Est-ce que j’ai assez d’opportunités dans mon entonnoir?
- Mon équipe a-t-elle besoin de mon aide pour faire débloquer ou progresser des pistes de ventes?
- La composition de mon entonnoir est-elle en phase avec mes objectifs?
- Si une grande opportunité devait prendre quelques mois de plus avant d’aboutir, dans quelle situation serait mon équipe?
- Quelle est la forme des entonnoirs des membres de mon équipe?
Une fois que vous aurez répondu à ces questions, aidez-vous. Des outils sont à votre portée pour que vous puissiez gérer vos entonnoirs efficacement. Certains proposent des vues et des tableaux de bord particulièrement utiles aux responsables de vente et aux dirigeants.
L’harmonisation des stades de ventes est aussi un autre élément à considérer. Par harmonisation, on fait allusion à l’arrimage entre le travail de votre équipe, les stades de vente et les processus bien documentés. C’est ce qui garantit un certain alignement et la formation d’une équipe proactive plutôt que réactive. Nous allons d’ailleurs consacrer à ce sujet un billet de blogue complet.
En résumé, grâce à un pipeline de ventes efficace :
- alignez toutes les composantes de votre système de ventes;
- privilégiez un modèle réactif plutôt que réactif;
- évitez le phénomène de montagnes russes (cycles en dents de scie);
- atteignez vos cibles et évitez de gonfler le coût de vos ventes et de nuire à la profitabilité de l’entreprise;
- évitez le stress, et c’est votre santé qui s’en portera mieux.
En attendant, pour une démonstration rapide sur un outil de gestion des opportunités de vente, cliquez ici.